Contributors mailing list archives
contributors@odoo-community.org
Browse archives
Re: [SPAM] PSC responsabilities
by
DIXMIT Consulting SLU, Enric Tobella Alomar
Hi,

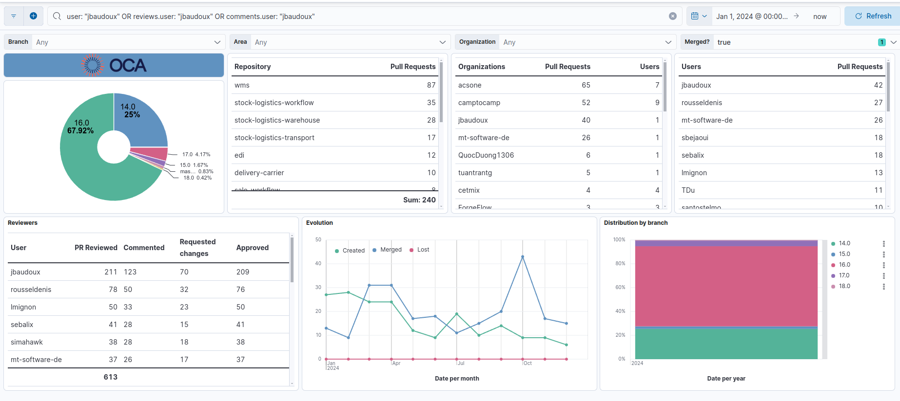
I am exporting data directly from github pr information and exporting it to an elasticsearch index. There I cross the repo with the psc in order to get the information.
Actually, your data is there (this year information):
I get all the modified PRs in order to increase the data each day. For the analysis, I usually check by the closure date in order to avoid modifications of the KPIs (by creation date, we might need to wait 6 months to get the last year perspective).
As participation, I checked if the user reviewed, commented or created the PR. We could increase the information by checking issues (right now, it is checking PRs only, but I can handle that)
Kind regards,
El lun, 30 dic 2024 a las 11:07, Jacques-Etienne Baudoux (<notifications@odoo-community.org>) escribió:
Hello Enric,Can you share how this ranking is performed? What do you consider as participating?Does having a github profile configured as private (like me) have any incidence on the information you collect?krJ-ELe lun. 30 déc. 2024 à 10:17, Enric Tobella Alomar <notifications@odoo-community.org> a écrit :Hi everyone,I was preparing this year Ranking of contributors and I am concerned on some information I found when crossing this data with PSCs.I found several PSCs that are not involved into their respective repositories. For example, I found a PSC team that has 5 members, 3 of them participated in 1% of the PR, on of them on the 15% and the last one on 98%. The repository was big (more than 400 PR on one year). In other examples, the PSC only participated in their team PRs.Even in my case, I think I need to improve my collaboration as a PSC.I think we need to improve this situation as a Community, otherwise, people will loose faith in the PSCs and how OCA works. Some ideas I can think about:- Control PSCs on big repositories (it is hard to set a proper KPI on small repos)- Demote PSCs that are not contributing properly accor ding to this KPIs- Review this KPIs yearly- Split bigger PSCs in order to avoid too much work- Avoid people to be PSC of more than 3 big PSC Teams- Give PSCs some extra benefits (lower fees on OCA days, special t-shirts...)- Give PSCs recognition of their work (easy to say, hard to think about it)Maybe I am dramatic here, but I think it is important. WDYT? Shall we do something about it?Kind regards,--Enric Tobella AlomarCEO & Founder_______________________________________________
Mailing-List: https://odoo-community.org/groups/contributors-15
Post to: mailto:contributors@odoo-community.org
Unsubscribe: https://odoo-community.org/groups?unsubscribe
_______________________________________________
Mailing-List: https://odoo-community.org/groups/contributors-15
Post to: mailto:contributors@odoo-community.org
Unsubscribe: https://odoo-community.org/groups?unsubscribe
Enric Tobella Alomar
CEO & Founder

Reference
-
PSC responsabilities
byDIXMIT Consulting SLU, Enric Tobella Alomar- 30/12/2024 10:13:53 - 0-
-
-
-
-
Re: PSC responsabilities
byBinhex Systems Solutions S.L. (Headquarters), Jorge Elena Poblet- 30/12/2024 12:14:57 - 0 -
-
Re: [SPAM] PSC responsabilities
byDIXMIT Consulting SLU, Enric Tobella Alomar- 30/12/2024 11:21:44 - 1 -
-
-